Product Update! New features, SSO w/Google and more
Managing your uncategorized activities just got way easier!
We’ve added a widget titled ‘Pending Categorization’ to your ActivTrak dashboard!
When you log into your account, you’ll have all of you uncategorized websites on your dashboard, ready to be cleaned up. This makes managing your uncategorized activities a little easier.
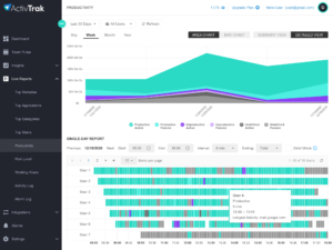
Single Employee Multi-day Productivity Report
We’ve added our new Single Employee Multi-day Productivity Report! Now, you can look at the productivity report for a single employee throughout multiple days.

This is very similar to our general productivity report, but now allows you to view multiple days for one person without flipping through tons of pages. Access this report by click on the user you’d like to investigate from the Top Users report (dashboard or individual report).
This should make it easier to narrow down where that little bit of unproductive activity within your organization is coming from.
The Productivity graph converts to a line graph when there is not enough space for each bar.
We’ve also made some pretty cool improvements to the aggregate productivity chart, both on your dashboard and inside the productivity report.

Our team noticed that certain views of the bar graph made it difficult to read the data. This is because we were trying to display all of the rows in bar graph form, which gets messy when you add too many. To fix this issue, when there is not enough space for the data, you aggregate productivity graph will convert to a line graph
ActivTrak App
The ActivTrak Mobile App will be released within the next two weeks!
Now, you’ll be able to download the ActivTrak App, and know what’s going on from anywhere in the world!
Filter Screenshots by Productivity
Now, when viewing screenshots, you have the option to filter by productivity value.
This makes it much easier to decipher which screenshots you actually care about instead of sifting through each one individually.
Names Assigned to Alarms
Each alarm now has a descriptive tag so when you notice an alarm is triggered, you’ll now know which one, and why it was triggered before you start your investigation.
